摘要
本案例展示了亚信科技面向工业互联网及垂直行业深度需求,自主研发的AISWare AgileNet 5G专网产品体系。该体系通过创新性的提出面向6G的“通感算智”深度融合架构,打破了传统5G专网与感知、计算、智能系统的物理界限。
系统包含支持内生AI与通感一体化的BBU(基带处理单元)、集成毫米波/4D成像雷达技术的RRU/pRRU(射频单元)、轻量化5G核心网以及专网运营平台。通过在基站侧内生集成算力与AI大模型,实现了亚米级高精度感知、毫秒级低时延控制及工业级高可靠通信。

图1:亚信科技5G-A专网产品体系
该方案已成功应用于核电、风电、矿山、海运及低空经济等关键领域。不仅大幅降低了企业建设多张独立网络(通信网、雷达网、监控网)的TCO成本(行业平均降低36%),更通过无人机探测、生命体征监测、工业设备数字孪生等创新应用,解决了行业安全生产与数智化转型的核心痛点,是5G-A在产业侧落地的典型示范。
一、实施背景
1.行业数智化转型面临“多网隔离”痛点随着工业4.0、低空经济、智慧能源等领域的快速发展,行业客户不再满足于单一的通信连接。在传统模式下,企业为满足生产控制、安防监控、人员定位等需求,往往需要分别建设通信网、雷达感知网、AI算力中心等多套系统。这导致了严重的“烟囱式”建设,不仅硬件成本高昂、布线复杂,且数据无法实时融合,难以满足如无人矿卡远程驾驶、低空无人机监管等对时延和可靠性要求极高的场景。
2.5G-A向6G演进的技术驱动当前,全球移动通信正在从5G向5G-A及6G演进,“通感融合”(ISAC)与“通算智一体”成为核心技术趋势。工信部及IMT-2030(6G)推进组明确提出要加快构建新型信息基础设施,推动通信与感知、AI的深度融合。然而,市场上缺乏能够将通信、感知、算力、智能在底层硬件和协议栈层面进行统一架构的成熟商用产品。
3.亚信科技的自主创新布局作为领先的软件与信息服务提供商,亚信科技依托AISWare AgileNet产品体系,在业内率先推出了支持“通感算智”融合的基站与核心网设备。通过基站内生算力(CPU+GPU)和内生AI算法,旨在解决行业客户在复杂环境下对高可靠通信、高精度感知及边缘智能处理的综合需求,推动5G专网从“连接管道”向“数智底座”转型。
二、实施目标
1.构建“通感算智”一体化基础设施打造一套软硬一体化的5G专网产品集,在不改变现有5G网络架构的前提下,通过增强RU(射频单元)的感知能力、BBU(基带单元)的算力与智能能力,实现通信、感知、计算、智能多要素的深度融合与协同。
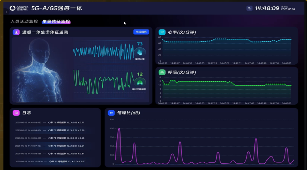
2.实现工业级确定性保障与高精度感知通信方面,实现下行750Mbps/上行230Mbps的峰值速率,并支持5G LAN、TSN(时间敏感网络)、双发选收等特性,保障工业控制零丢包、低时延。感知方面,实现室内亚米级定位、呼吸/心跳级微动检测,以及室外低空无人机、车辆的精准轨迹跟踪。

图2:通感融合生命体征监测场景
3.降低行业数字化建设成本与门槛通过“一网多用”,替代传统的雷达、摄像头、光纤回传等多套系统,显著降低企业CAPEX和OPEX。同时,提供场景化一键开局、蓝图编排等功能,降低专网建设与运维的技术门槛。
三、建设内容
本项目依托亚信科技AISWare AgileNet产品体系,建设内容涵盖硬件基础设施及场景化应用解决方案。
1.硬件基础设施层:
①通感算智融合基站与核心网:
通感算智融合BBU(ISAC²BBU):采用COTS硬件架构,通过虚拟化技术实现GPU及CPU算力开放。单BBU支持48GB显存,INT8算力达239 TOPS,能够同时运行5G协议栈、边缘AI应用及RAN Agent(无线智能体)。它不仅处理通信数据,还负责雷达点云数据的解算与AI推理。
②通感融合RRU/pRRU:
室内场景(pRRU):集成毫米波雷达芯片,支持4x4 MIMO。具备10m范围内的感知能力,距离分辨率达0.084m,可实现人员行为识别(跌倒、入侵)、生命体征监测(呼吸、心跳)。
室外场景(RRU):融合4D成像雷达芯片,探测距离覆盖3m-450m。在提供5G信号的同时,增加垂直维度俯仰角感知,实现对“黑飞”无人机、矿卡车辆的精准探测、轨迹跟踪及电子围栏告警。
③轻量化5G核心网与智连网关:部署全套轻量化5GC网元(AMF/SMF/UPF等),支持MOCN组网、5G LAN、TSN等高级特性。配合工业级5G CPE及智连交换机,实现WiFi设备接入管理、双发选收高可靠传输等功能。
2.端到端编排管理平台:内生AI与感知管理
内生AI大模型:在基站侧内生集成AI感知模型,包括手势识别模型(左滑、右滑、握拳等)、姿态识别模型、声纹识别模型等。通过高分辨率多维点云特征提取,实现非接触式的人机交互与健康监测。
无线链路自适应智能体:引入大模型与小模型协同架构,实时识别业务类型与信道模型,毫秒级智能调整链路参数。实验验证下行吞吐量提升6%以上,误码率大幅降低。
专网运营平台:提供“可视、可管、可控”的统一管理界面。支持感知资源的配置(如点云帧率、探测距离)、数字孪生还原(实时渲染感知对象)、业务质量探针监控及故障溯源。
3.场景化解决方案落地
智能会议与办公:利用通感一体pRRU与BBU内生算力,构建私有5G专网会议系统。不仅保障通信质量,还通过基站感知参会人员位置,结合声纹识别与大模型,自动生成会议纪要。
智慧医疗与康养:在医院病房或养老院,利用通感融合技术实现无接触式生命体征监测(心率、呼吸)。相比传统佩戴式设备,极大提升了患者舒适度与隐私保护,并能实时识别跌倒等异常行为触发告警。
低空经济与无人机监管:部署室外通感RRU,构建低空通感基础设施。在提供无人机视频高速回传的同时,利用内生感知能力监测“黑飞”无人机,通过电子围栏技术保障空域安全。
能源与矿山安全:在核电、风电及露天矿山场景,利用5G Relay无线回传技术解决布线难题。通过通感一体基站实现矿卡自动驾驶的远程控制与盲区感知,以及核电厂区人员违规闯入的高精度探测。
四、实施效果
1.经济效益显著,大幅降低建设成本通过“通感算智”一体化设计,企业无需单独建设雷达感知网和边缘计算服务器机房。以小型园区专网为例,TCO(总体拥有成本)相比行业平均水平降低约36%。同时,5G无线Relay回传技术替代了昂贵的海底光缆或复杂地形光纤铺设,极大降低了风电、矿山等场景的施工成本。
2.提升安全生产水平,实现全天候精准感知在核电与化工场景中,系统实现了对人员和设备的100%数字孪生还原。室外感知距离达450米,感知位置精度0.5米;室内感知能够精确捕捉呼吸(0.084m分辨率)及手势动作。这种全天候、无盲区的感知能力,有效杜绝了安全事故隐患,提升了高危行业的安全管理水平。
3.技术性能突破,推动行业标准制定系统通信峰值速率下行达750Mbps,上行230Mbps;基站本地数据卸载技术将端到端时延缩减至12ms以内。亚信科技凭借该产品的创新性,荣获GTI Awards“最佳市场拓展与商业价值奖”、TM Forum“卓越网络货币化奖”等多项国际大奖,并牵头制定了多项3GPP及ETSI国际标准,引领了5G专网向6G通感融合演进的方向。
4.典型案例广泛落地,赋能千行百业该方案已在中国核电(全国首个5G核岛覆盖)、国家能源集团(露天矿山自动驾驶)、中广核、中国华电等200+风场及能源基地落地应用。例如在内蒙古某焦煤化工厂,通过5G专网实现“一键炼焦”,自动化水平提升50%,管理效率提升80%。
完成单位:亚信科技(中国)有限公司
完成人:欧阳晔、朱多智、王志刚、鹿岩